NDA
SaaS / FinTech2021-2022
T-ATC
Высоконагруженная экосистема с виртуальной АТС для банка
Роль
UX/UI + Product Designer
Стек
FigmaMiroNotion

1. Контекст
Высоконагруженная экосистема c виртуальной АТС для банка (NDA) с полным рабочим циклом: от планирования ресурсов и управления клиентским опытом до глубокой BI-аналитики и технического мониторинга сервисов телефонии в едином интерфейсе.

На момент старта проекта цифровая среда отдела продаж банка представляла собой множество разрозненных сервисов. Это создавало критические задержки на всех этапах — от работы с клиентом до принятия стратегических решений.
Основные проблемы
- Операторы: работали в режиме нескольких окон, постоянно переключаясь между CRM, телефонией и скриптами. Это приводило к долгому времени обработки лида, потере концентрации и ошибкам при вводе данных. Расходы на сторонние сервисы скриптов и API аналитики были неоправданно высокими.
- Руководители групп: тратили до 50% времени на ручное планирование очередей и графиков в Excel, фактически работая техническими администраторами.
- Менеджеры проектов: вручную писали ТЗ для разработки Asterisk-логики для каждой кампании, что замедляло TTM и нагружало дорогостоящих разработчиков. Это также усложняло онбординг новых сотрудников.
- Аналитики и топ-менеджмент: полностью зависели от IT-отдела. Отсутствие Self-service инструментов заставляло ждать выгрузки кастомных отчетов днями, что тормозило реакцию на изменения рынка.
- Общая продуктивность: отсутствие единого хранилища материалов и разрозненная коммуникация приводили к постоянному переключению контекста и потере информации.
“Бизнес терял деньги из-за низкой эффективности процессов.”
Проблема
2. Задача
Спроектировать единую экосистему, способную консолидировать разрозненные бизнес-инструменты в режим «одного окна», оптимизировать операционные затраты и сократить время на выполнение бизнес-задач для всех участников процесса.
3. Discovery: Исследование и декомпозиция
Чтобы спроектировать систему такого масштаба, я провел комплексное исследование: от глубокого погружения в рутину сотрудников до анализа технических ограничений API.
Методология и процесс
Выявление и градация проблем
Провел серию глубинных интервью и организовал группы для ведения дневников наблюдений. Результатом стала Pain Points Map с точной шкалой приоритетности, подсветившая скрытые барьеры.
Оцифровка бизнес-процессов
Изучил и оцифровал процессы каждой роли, сопоставил их с картой проблем. Спроектировал верхнеуровневые User Flows, что позволило выделить MVP-функционал и приоритизировать бэклог.
Проектирование информационной архитектуры
Провел сессии карточной сортировки. Это легло в основу логики навигации и конфигурации будущего интерфейса.
Углубление в сложные механики
- UX-анализ внешних скриптов: разобрали текущий сторонний сервис, выделили удачные решения и «узкие места».
- Логика кампаний: в тесном контакте с Asterisk-разработчиками погрузился в технические ограничения, что позволило спроектировать No-code конструктор кампаний.
- Система отчетности: сформировал структуру дашбордов и гибкую систему фильтрации на основе требований руководителей отделов.
Решения
Исследование позволило декомпозировать требования в четкую структуру модулей:
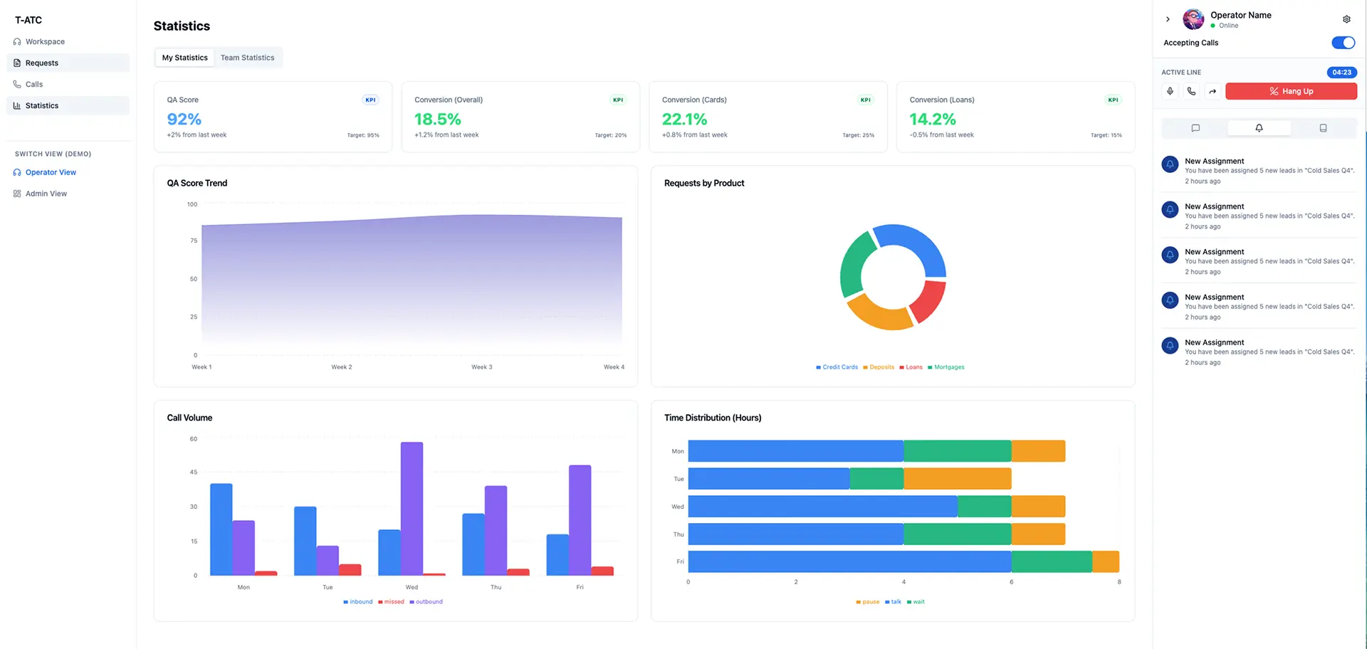
- Workspace оператора: единое окно (softphone, скрипты, таск-трекер, KPI-дашборд).
- WFM-модуль: автоматизация графиков, планирование очередей и управление ролями.
- Управление телефонией: мониторинг нагрузки и распределение звонков в реальном времени.
- No-code конструктор: визуальный редактор логики звонков для быстрого запуска A/B тестов.
- Сквозная аналитика: глубокая BI-отчетность — от эффективности сотрудников до финансового результата каналов.
- Infrastructure: конструктор форм, корпоративный чат и медиа-хранилище.
4. Продакшен
Дизайн
- Low-fidelity макеты: на основе исследований создал каркасы ключевых интерфейсов.
- Дизайн-система: параллельно проектировал атомарную систему для масштабируемости.
- Сценарии: подготовил подробную документацию и User Stories для передачи в разработку.
- Design Review: регулярный контроль соответствия реализации макетам.
Валидация
- Прототипирование: создавал интерактивные прототипы на всех стадиях для проверки гипотез.
- QA-исследования: проводил UX-тестирование и сбор фидбека по итогам каждого спринта.
5. Влияние и результат
- -62% времени на анкету: время обработки лида снизилось с 8 до 3 минут.
- -50% рутины руководителей: время на планирование сократилось с 4 до 2 часов в день.
- -85% времени на TTM: запуск A/B тестов и Asterisk-логики ускорился за счет No-code конструктора.
- Скорость аналитики: время на получение отчетов упало с 4 часов до 15 минут.
- Экономия на сервисах: расходы на скрипты снизились с $10,000 до $2,000 в месяц.
- Экономия телефонии: расходы снизились на 28% за счет оптимизации очередей.
- Asterisk-разработка: стоимость запуска кампании упала с $600 до $80.
- SUS 90+ / CSAT 86%.
62%
снижение t на анкету
50%
снижение рутины РГ
85%
ускорение TTM
4ч → 15м
скорость аналитики
6. Итог
Разработанная система обеспечила фундамент для масштабирования бизнеса, устранив фрагментарность инструментов. Создание бесшовного пользовательского опыта позволило компании отказаться от сторонних сервисов и значительно оптимизировать операционные расходы, сократив цикл принятия управленческих решений.
7. Примеры интерфейсных решений



.webp&w=3840&q=75)





Доступен для проектов
ГОТОВЫ
К РАБОТЕ?
НАПИШИТЕ МНЕ